Proiectul Hong Kong Green Campus pentru școlile primare și secundare
Acasă / Proiecte / Proiectul Hong Kong Green Campus pentru școlile primare și secundare

Proiectul Hong Kong Green Campus pentru școlile primare și secundare

Proiectul Hong Kong Green Campus, inițiat de un departament al guvernului local, își propune să transforme peste 500 de școli primare și secundare din Hong Kong în campusuri ecologice. Cu o investiție totală de peste 100 de milioane de RMB, proiectul se concentrează pe renovări eficiente din punct de vedere energetic. Acesta implică monitorizarea și gestionarea consumului de energie al diferitelor sarcini din școli, cum ar fi aparatele de aer condiționat și iluminatul din sălile de clasă, precum și circuitele din cămine și alte clădiri. Scopul este de a crea medii educaționale durabile și eficiente din punct de vedere energetic, care să reducă emisiile de carbon și să reducă costurile operaționale.

Proiectul Hong Kong Green Campus pentru școlile primare și secundare

Locația proiectului: Hong Kong, China

Contactați-ne
  • Prezentare generală a proiectului
  • Soluții și produse înrudite

    Solutii:
    Produse:
    Managementul eficienței energetice ADL400 AC Contor de energie trifazat Contor de energie multifuncțional AC ADL3000-E
    Soluție de management al energiei IoT
    AKH-0.66/K 5A transformator de curent Unitate inteligentă de transmisie a datelor AWT100



    Cuto m er durere Poi nts

    Monitorizarea consumului de energie: Școlile nu aveau o monitorizare și un management eficient al consumului de energie, cum ar fi aparatele de aer condiționat și iluminatul în sălile de clasă, precum și circuitele din cămine și alte clădiri.
    Costuri mari la energie: Școlile s-au confruntat cu costuri mari de consum de energie, fără o modalitate clară de a identifica și controla echipamentele și comportamentele care irosesc energie.
    Lipsa luării deciziilor bazate pe date: Au existat dificultăți în generarea de rapoarte privind consumul de energie pentru a ghida deciziile și măsurile de economisire a energiei.


    Soluție Acrel

    Acrel a oferit o soluție cuprinzătoare de gestionare a energiei, inclusiv componente hardware și software:
    Hardware:
    Contoare de energie multicanal ADF400L: Aceste contoare pot măsura până la 12 măsurători trifazate sau 36 de măsurători monofazate cu acces direct sau 12 măsurători trifazate prin transformatoare de curent. Ele sunt favorizate pentru precizia lor ridicată, instalarea centralizată, managementul centralizat și flexibilitatea ridicată a instalării.
    Gateway inteligent AWT100: Unitate de transfer de date, suportă comunicarea 4G/WiFi/Ethernet/LoRa/LoRaWAN
    Software:
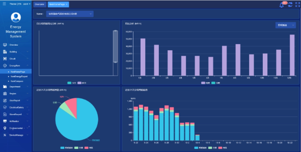
    Platforma Acrel IoT EMS: Platforma oferă monitorizare și analiză în timp real a datelor despre consumul de energie.
    Sprijină generarea de rapoarte de consum de energie, oferind suport de date pentru managementul școlii pentru a lua decizii informate de economisire a energiei.



    Rezultate și beneficii ale proiectului

    • Îmbunătățirea eficienței energetice: Prin monitorizarea și analizarea datelor privind consumul de energie, școlile pot identifica echipamentele și comportamentele care irosesc energie, permițând măsuri specifice de economisire a energiei și îmbunătățind eficiența energetică.
    • Reducerea costurilor: Soluția ajută la reducerea costurilor cu energia, realizând operațiuni mai durabile pentru școli.
    • Luare a deciziilor bazate pe date: Rapoartele de consum de energie ale platformei oferă suport de date valoroase pentru conducerea școlii pentru a lua decizii informate de economisire a energiei.
    • Beneficii pentru mediu: Reducerea consumului de energie reduce emisiile de carbon, contribuind la protecția mediului și aliniindu-se la obiectivele inițiativei campus verde.


    Instalare Flyed:

    ADF on site

Acrel Co., Ltd.